PV-Überschussladen mit GoodWe Wechselrichter funktioniert (noch) nicht
| ♥ 0 |
Hallo zusammen,
uns fehlen für ein PV-Überschussladen gefühlt nur noch ein paar wenige Schritte – gerne, gerne Hilfe von euch hier! 🙂
Situation:
Durchgeführte Schritte: – Bei der Auswahl eines neuen Zählers sind nur 4 Geräte-Typen von GoodWe sichtbar
– Neue Zähler eingerichtet gemäß Anleitung (https://www.cfos-emobility.de/network/service/anleitungen/solares-ueberschussladen-mit-dem-cfos-charging-manager/)
. Wallbox Modbus Zähler
. Entsprechend wird als Solarüberschuss ein viel zu hoher Wert angezeigt:
Wisst ihr weiter?
Danke!
markiert als Spam
|
Antworten (59)
|
Private answer
... besser noch ist es die standardmässig ausgeliefreten Zählerdefinitionen zu nutzen, z.b. für Wechselrichter: markiert als Spam
|
|
|
Private answer
In dieser Frage sind zu Beginn Zählerdefinitionen verlinkt, die wir Ende 2024 wieder offline genommen hatten. markiert als Spam
|
|
|
Private answer
Das „neue“ Register für die Leistung der Batterie ist 35182 mit S32, also int32. Die Adresse habe ich in der Modbus Beschreibung von goodwe von 2023 gefundenen. Bei mir funktioniert es nun. Danke euch allen (und besonders Geotec) für die tolle Vorarbeit. markiert als Spam
|
|
|
Private answer
Merkwürdig! Vielleicht haben sich die Register geädert? Man müsste eine aktuelle Registerliste haben.... markiert als Spam
|
|
|
Private answer
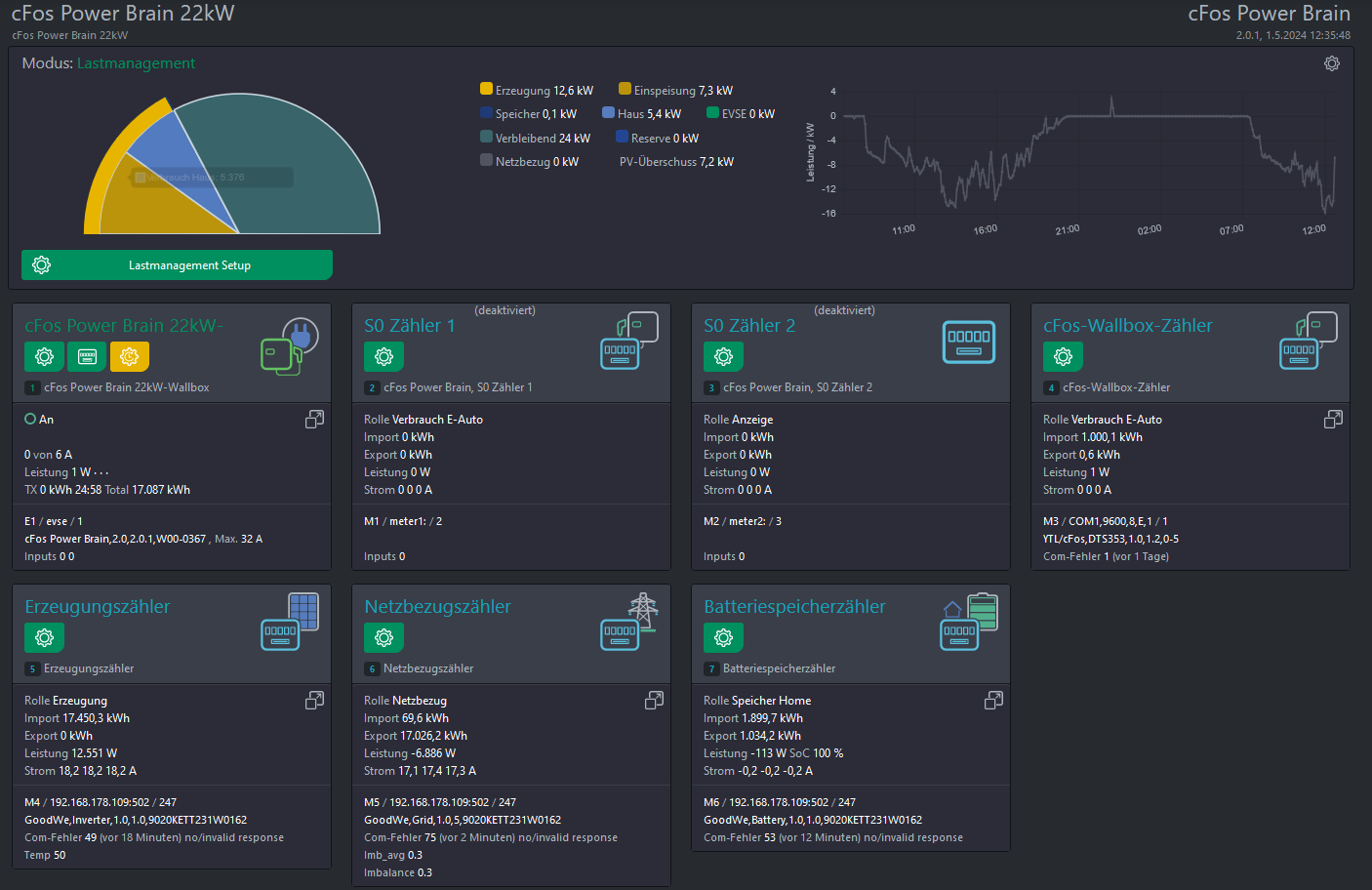
Was mir noch aufgefallen ist.. der Eintrag für den Batteriespeicher erkennt zwar den SOC aber keine Leistungs oder Stromwerte.. die Angabe 1 Watt steht immer da Der SOC ändert sich - die Leistung und Stromangabe bleibt gleich - egal ob beim be -oder entladen. Entweder ich bekomme eine kombinierte Angabe des Hausverbrauchs aus Haus + Batterie oder wie im angehängten Bild nur aus Haus - eigentlich müsste doch angezeigt werden wie der Speicher mit der Differenz aus Erzeugung und Hausverbrauch geladen wird.... irgendwie fehlen immer alle Daten der Batterie außer SOC
markiert als Spam
|
|
|
Private answer
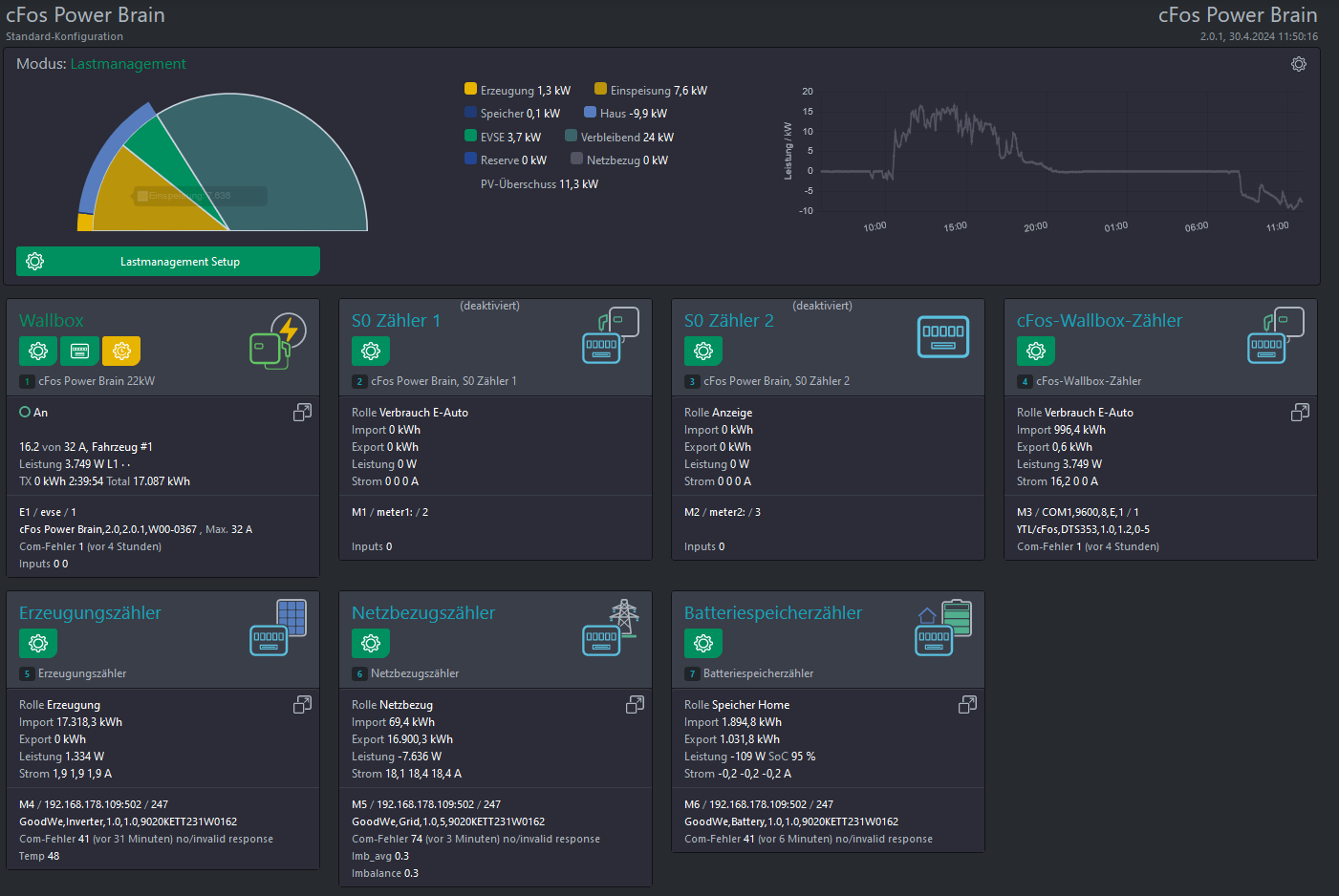
Danke - ich habe die Laderegel eingestellt... bedeutet diese Regel, dass der Akku mit max. 500W entlädt oder das er gar nicht entlädt ? Bei der Kommunikation zwischen Goodwe Wechselrichter und Cfos Wallbox kommt es in seltenen aber doch in regelmäßigen Abständen (1-2 mal in 24h) zu einem Com-Fehler 41 Am Wechselrichter ist Modbus TCP aktiviert und auf COM Adresse 247 und einer Bautrate von 9600 eingestellt (der Wechselrichter hängt im WLAN) Die Cfos Wallbox hat folgende Einstellungen (siehe Anhang) Muss / kann ich hier etwas anpassen ? Herzlichen Dank nochmal für deine Geduld und Hilfe markiert als Spam
|
|
|
Private answer
Hallo, umschalten der Laderegel kann man mit einer Pin oder einer RFID-Karte machen. Dazu müssen die Laderegeln in der Benutzerverwaltung angelegt werden. Hier findest du ein Beispiel: https://www.cfos-emobility.de/network/antworten/wie-kann-ich-unter-einem-benutzer-mehrere-ladezezarien-auswaehlen/ Für die Akkusteuerung hänge ich dir die Regeln an. Diese kann man einfach importieren und dann in der Speicher-Kachel auswählen.
markiert als Spam
|
|
|
Private answer
ich wäre noch dankbar für Hilfe bei dem einstellen möglicher Laderegeln - ich finde die Einstellungsmöglichkeiten sehr komplex. Folgende Laderegeln stelle ich mir vor: 1: "intelligentes" PV Überschuss (Auto lädt nur über die PV Leistung abzüglich des Hausverbrauchs) 2. "dummes" PV Überschussladen (PV Anlage erzeugt 10kw - Haus braucht 1kw - Auto lädt dennoch mit 11Kw und der Wechselrichter bezieht die Differenz in diesem Fall 2kw vom Netz... oder bei 0 Leistung der PV Anlage eben alles aus dem Netz Wichtig wäre mir aber in beiden Fällen das der Haus Akku unangetastet bleibt. Kann man das einstellen und wie schaltet man zwischen diesen beiden Regeln um und übersehe ich bei diesen beiden regeln einen wichtigen Punkt? markiert als Spam
|
|
|
Private answer
Top! Sieht gut aus! markiert als Spam
|
|
|
Private answer
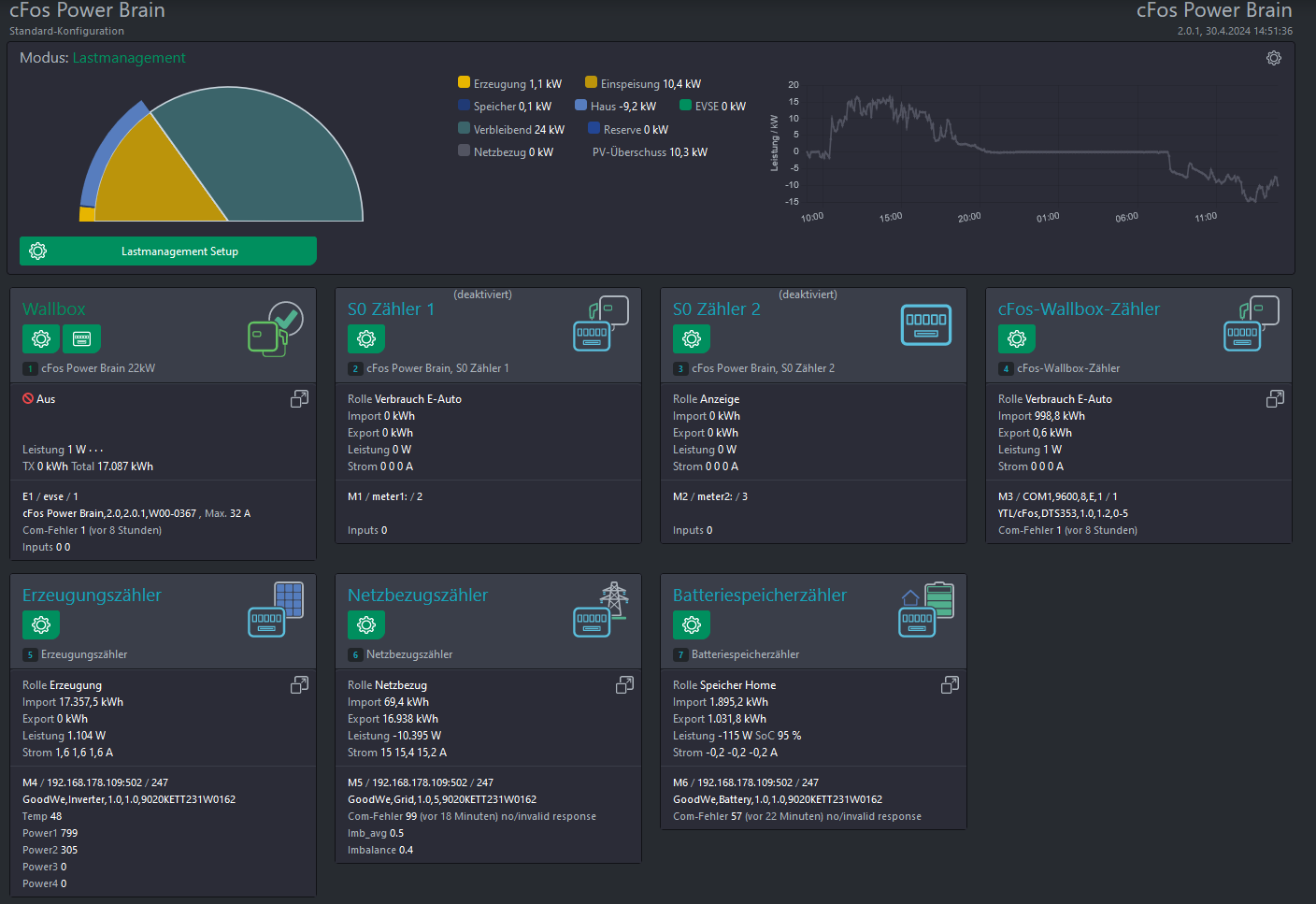
Ich habe am Inverter nochmal etwas angepasst und dort Inverter 2 ausgewählt - die Rolle hab ich auf Erzeugung gelassen... jetzt sehen die Werte besser aus und decken sich mit den Werten des Goodwe Wechselrichters in Home Assistant
markiert als Spam
|
|
|
Private answer
Guten Morgen, erstmal herzlichen Dank für deine Geduld... manchmal sieht man vor lauter Bäumen den Wald kaum - so auch hier. Ich habe jetzt ganz hinten im Schrank wirklich einen Goodwe Bluetooth Dongle gefunden und meinen Wechselrichter auf die neueste Sofware geupdatet - im Anschluss wurde dann auch das Wifi/Lan Kit 2.0 erkannt... Wlan eingerichtet - Modbus aktiviert - Daten des Wechselrichters in der Wallbox eingetragen.... JUHU - die Kommunikation funktioniert. Kannst du bitte mal über meine Einstellung schauen - hab ich das so richtig gemacht, oder fehlt etwas mit dem Ziel das "PV Überschussladen" funktioniert.
markiert als Spam
|
|
|
Private answer
Da gibt es viele Anleitungen bei google. Du solltest aber versuchen das GoodWe WiFi- & LAN-Kit zum laufen zu bekommen. markiert als Spam
|
|
|
Private answer
Ich habe lediglich meine interne IPAdresse des Goodwe Wechselrichters in die Goodwe inverter application in HA eingetragen.Im Anschluss wurden alle Daten des Wechselrichters automatisch empfangen. Die in der Application gezeigten Daten aktualisieren sich deutlich schneller (alle paar Sekunden) als in der Goodwe cloud. „Als Alternative bleibt dir noch Modbus-RTU über den RS485-Anschluss am WR. Je nach örtlichen Gegebenheit genügen zwei Drähte oder ein RS485 to Ethernet-Adapter“ kannst du mir bitte erklären was ich da machen muss.
danke für deine Hilfe markiert als Spam
|
|
|
Private answer
Naja, man trägt ja nicht nur die IP in HA ein. Das wird ja irgendein Modul sein. Vermutlich werden da die Daten aus der Cloud geholt und nicht per Modbus-TCP vom WR. Als Alternative bleibt dir noch Modbus-RTU über den RS485-Anschluss am WR. Je nach örtlichen Gegebenheit genügen zwei Drähte oder ein RS485 to Ethernet-Adapter. markiert als Spam
|
|
|
Private answer
Angeblich wird mit dem Reg Eintrag Modbus TCP aktiviert… in Home Assistent hab ich einfach die Ip des Wechselrichters angetragen und es ging markiert als Spam
|
|
|
Private answer
Soweit ich gelesen habe geht es ohne dem Modul nicht.
Was bedeutet das? Wozu soll das gut sein?
Wie hast du den WR denn da eingebunden? markiert als Spam
|
|
|
Private answer
Dieses Modul läuft auf meinem Wechselrichter nicht… es wird nicht erkannt. ich hatte den Wechselrichter 10min Stromlos - das Modul wurde dennoch nicht initialisiert. muss denn bei meinem GW10KN-ET zwingend das Register 47040 auf 1 gesetzt werden ? Im Anhang mal die Software meines Wechselrichters. in Home Assistent konnte ich den Wechselrichter einbinden… nur die CFos empfängt keine Daten
markiert als Spam
|
|
|
Private answer
Das GoodWe WiFi- & LAN-Kit 20 (Version 20 / 2.0!) ist installiert? Beste Grüße! markiert als Spam
|
|
|
Private answer
Ich hatte Modbus aktiviert - hatte auch den Eintrag im Register 47040 auf 1 gesetzt.
kurzzeitig hatte ich auch mal ein Signal an der CFos Wallbox jedoch gefolgt von einigen Verbindungsabbrüchen. Auf einmal war das Signal jedoch weg und ich bekomm es nicht mehr zu laufen.
markiert als Spam
|
|
|
Private answer
Muss man vielleicht erst Modbus am WR aktivieren/freigeben? markiert als Spam
|
|
|
Private answer
Das hatte ich bereits versucht - allerdings sendet der Goodwe keine Daten… egal was ich einstelle / es kommt keine Verbindung zu Stande. der Wechselrichter ist online und sendet ans SEMS Portal
markiert als Spam
|
|
|
Private answer
Hallo, eigentlich steht hier doch schon vieles drin. Auf der Dashboard rechts, ist ein Zahnrad. Da erscheint der Button "Gerät hinzufügen". Da bindest du deinen WR ein. Adresse= IP des WR:502 ID mußt du schauen... vielleicht ist es auch 247 so wie bei Familie S? Genau so fügst du den GRID-Zähler und ggf. den Speicher hinzu. markiert als Spam
|
|
|
Private answer
Guten Morgen, Ich bin auf der Suche nach Hilfe.. Ich betreibe seit einiger Zeit folgenden Wechselrichter GoodWe ET Plus - GW10KN-ET und da nun bald ein E-Auto einzieht habe ich mir eine cFos Wallbox zugelegt. Mich verwirren die Beiträge zum Goodwe GW10KN-ET - ist es denn überhaupt möglich mit diesem Wechselrichter ein PVÜberschussladen zum laufen zu bringen ? falls ja, kann mir jemand dabei helfen wie ich den Wechselrichter in der Wallbox einbinde bzw. mir eine Lösung aufzeigen.. ich wäre über Hilfe sehr dankbar. Grüsse aus dem Nürnberger Raum markiert als Spam
|
|
|
Private answer
Der Cloud-Server wurde neu gestartet. Mehr weiß ich auch nicht. markiert als Spam
|
|
|
Private answer
Hallo Geotec,
zuerst hatte ich einen Status "not connected" (siehe Screenshot). Nach einer Stunde wurde daraus ein "response sent". Version: "Running firmware version: 2.2.0, found 2.2.0"
... und jetzt plötzlich klappt der Login!
Weißt du, was da war?
Beste Grüße Familie S. markiert als Spam
|









